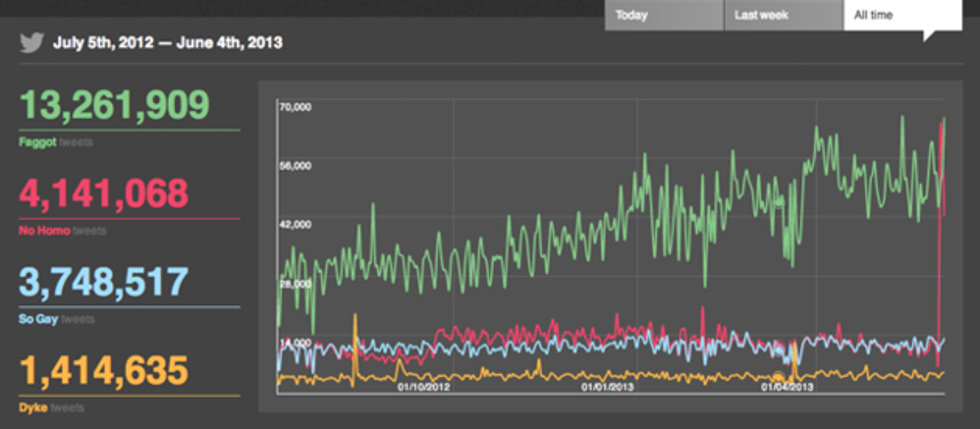
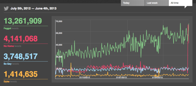
1. The use of the anti-gay epithet "f****t" on Twitter has more than doubled over the past year. Above, usage of "f****t," "no homo," "so gay," and "dyke" since July of 2012. The first two have seen a notable uptick while the other two have held steady.
2. Some activists in Ohio are eyeing 2014 for a marriage equality vote, but others still think it's too soon.
3. Israeli police have arrested three people for their alleged role in a 2009 shooting at a Tel Aviv gay youth center that killed two and injured 15.
4. Marcel Neergaard, the 11-year-old openly gay Tennessee student who started a petition asking the education group StudentsFirst to rescind anti-gay state Rep. John Ragan's "Reformer of the Year" honor, was successful.
5. The D.C. Eagle is 42-years old and has more secrets than the NSA.
6. Gay friendly hip-hop artist Macklemore is adding his voice to the chorus of people calling for the sustained separation of church and state.































